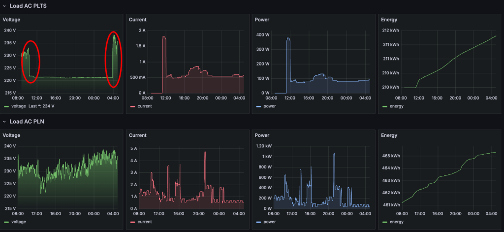
Baterai PLTS semalem tidak sampai pagi, karena kemarin hujan penuh dari jam 12 siang. Bisa dilihat pada grafik di bawah. Inverter aktif mulai jam sekitar 11 siang kemarin sampai jam 4 pagi tadi.

Pada grafik diatas, pada jam 4 pagi, voltase pada Load AC PLTS, naik tajam dan memiliki karakteristik grafis yang sama dengan voltage pada Load AC PLN. Pada waktu ini inverter mulai mengaktifkan sistem bypass PLN, sehingga sistem kelistrikan menggunakan jaringan PLN karena baterai sudah tidak sanggup menyuplai kebutuhan energi.
Voltase yang dikeluarkan oleh inverter juga terlihat lebih stabil di angka 220 volt. Berbeda dengan voltase dari PLN yang berfluktuasi naik turun. Hal ini bisa dipahami karena memang yang menggunakan listrik PLN ada banyak rumah yang pemakaiannya juga berfluktuasi.
Analogi yang sama juga pada air PDAM, kadang kenceng tapi kadang juga lemah tergantung waktu pemakaian. Pagi hari biasanya air lemah karena banyak yang pakai. Sedangkan malam atau siang hari kencang karena jarang orang yang pakai air.
Kediri, 22 Okt 2025